GIẢI PHÁP GIÁM SÁT HỆ THỐNG CÔNG NGHỆ THÔNG TIN

Thứ hai - 20/10/2025 13:01
Trong bối cảnh hệ thống CNTT ngày càng phức tạp và đóng vai trò trung tâm trong hoạt động doanh nghiệp, cùng với sự phát triển này là những nguy cơ tiềm ẩn từ các mối đe dọa an ninh mạng, sự phức tạp của hệ thống và yêu cầu tuân thủ các quy định nghiêm ngặt. Việc giám sát hệ thống CNTT không chỉ là nhiệm vụ quan trọng mà còn là yếu tố bắt buộc để đảm bảo tính ổn định, an toàn và hiệu suất cho toàn bộ hạ tầng.
MÔ HÌNH TRIỂN KHAI
MÔ HÌNH TRIỂN KHAI
  1. Tại sao cần phải giám sát hệ thống CNTT?
Trong bối cảnh hệ thống CNTT ngày càng phức tạp và đóng vai trò trung tâm trong hoạt động doanh nghiệp, cùng với sự phát triển này là những nguy cơ tiềm ẩn từ các mối đe dọa an ninh mạng, sự phức tạp của hệ thống và yêu cầu tuân thủ các quy định nghiêm ngặt. Việc giám sát hệ thống CNTT không chỉ là nhiệm vụ quan trọng mà còn là yếu tố bắt buộc để đảm bảo tính ổn định, an toàn và hiệu suất cho toàn bộ hạ tầng.
Mặc dù giám sát hệ thống CNTT là rất cần thiết, nhưng thực tế quá trình triển khai lại gặp không ít khó khăn và thách thức như: 
  • Hệ thống phân tán, đa dạng thiết bị: Đội ngũ kỹ thuật khó có một cái nhìn tổng thể các vấn đề tồn tại trên hệ thống để phát hiện và cảnh báo sớm các sự cố hạ tầng dịch vụ. Các thiết bị giao diện khác nhau, rất khó để theo dõi đồng nhất nếu không có nền tảng giám sát tập trung.
  • Thiếu tính tập trung và tổng quan: Nhiều tổ chức vẫn đang sử dụng phương pháp giám sát rời rạc, tức là phải đăng nhập vào từng thiết bị hoặc phần mềm riêng lẻ để theo dõi.
    Việc này khiến cho việc đánh giá tổng thể trạng thái hệ thống trở nên khó khăn. Trong tình huống khẩn cấp, nhân sự dễ bỏ sót cảnh báo, hoặc không xác định được nguyên nhân gây ra lỗi.
  • Không có cảnh báo kịp thời, tự động: Nếu không có hệ thống giám sát tốt, sự cố chỉ được phát hiện sau khi người dùng phản ánh, hoặc khi dịch vụ đã dừng hoạt động.
  • Khó tùy biến theo nhu cầu: Giao diện giám sát mặc định của các thiết bị khá đơn giản hoặc không cho phép chỉnh sửa 
  1. Mục tiêu và vai trò của hệ thống giám sát CNTT
Việc giám sát hệ thống CNTT rất quan trọng vì nó giúp đảm bảo hệ thống hoạt động ổn định, an toàn và hiệu quả, đồng thời giúp phát hiện sớm các vấn đề tiềm ẩn để có thể khắc phục kịp thời, tránh gây gián đoạn hoạt động kinh doanh. 
  • Phát hiện sớm sự cố: Giúp nhận biết sớm các dấu hiệu bất thường như CPU tăng cao, kết nối không ổn định, từ đó can thiệp kịp thời trước khi sự cố lan rộng. 
  • Đảm bảo tính liên tục của dịch vụ: Giúp phát hiện và khắc phục sự cố nhanh chóng, rút ngắn thời gian phản ứng và khôi phục, đảm bảo các dịch vụ CNTT hoạt động ổn định, liên tục, đặc biệt quan trọng đối với các tổ chức cung cấp dịch vụ 24/7.
  • Tối ưu hóa hiệu suất: Giúp quản trị viên nắm rõ hiện trạng hệ thống, từ đó từ đó phát hiện các vấn đề về hiệu năng và tối ưu hóa tài nguyên để đảm bảo hệ thống hoạt động hiệu quả nhất. 
  • Tiết kiệm chi phí vận hành và nhân lực: Thay vì kiểm tra thủ công từng máy, giám sát tập trung giúp , giảm khối lượng công việc, và tăng hiệu quả vận hành.
  1. Các giải pháp giám sát hệ thống CNTT
Hiện nay, có rất nhiều công cụ hỗ trợ giám sát hệ thống CNTT với các tính năng và phạm vi ứng dụng khác nhau như:
  • Giải pháp mã nguồn mở có: Grafana, Zabbix, Nagios,…
  • Giải pháp thương mại như: PRTG Network Monitor, SolarWinds, ManageEngine,…
  • Giải pháp cloud-based như: Datadog, NewRelic,…
Mỗi công cụ có ưu, nhược điểm riêng tùy thuộc vào quy mô, ngân sách và nhu cầu giám sát cụ thể của từng doanh nghiệp.

Kết quả cuối cùng vẫn là xây dựng dashboard tổng quan và dashboard thành phần chi tiết. Cấu hình liên kết từ dashboard tổng quan có thể chuyển hướng đến dashboard thành phần chi tiết bằng cách Click vào link thành phần tương ứng. 
Cấu hình cảnh báo: gửi email khi CPU vượt ngưỡng,…

 
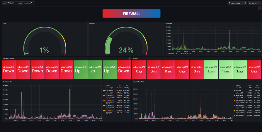
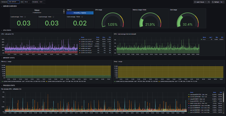
Dashboard thành phần chi tiết:
  • Tường lửa:
  • Thiết bị mạng (switch,…):
  • Máy chủ:


Cấu hình gửi cảnh báo qua email:


Để doanh nghiệp luôn vận hành ổn định, an toàn trong thời đại số, Vinaco.work mang đến giải pháp Giám sát Hệ thống CNTT toàn diện – giúp doanh nghiệp nhận diện sớm rủi ro, tối ưu hiệu suất và đảm bảo hạ tầng công nghệ luôn hoạt động thông suốt.

Vinaco.Work – Vietnam Company Co Working
📍 Địa chỉ: 01 Cộng Hoà 3, Phường Phú Thọ Hoà, TP.HCM
📧 Email: dangcaotuong1974@gmail.com
📱 Hotline: 0918 300 212
🌐 Website: www.vinaco.work

Vietnam Company Co Working

Tổng số điểm của bài viết là: 0 trong 0 đánh giá

Click để đánh giá bài viết

  Ý kiến bạn đọc

Mã bảo mật   

Giới thiệu Vinaco.Work – Vietnam Company Co Working

Vinaco.Work – Vietnam Company Co Working là nền tảng tiên phong trong việc kết nối, hỗ trợ và thực thi các giải pháp phát triển doanh nghiệp tại Việt Nam. Với sứ mệnh “Giúp doanh nghiệp của bạn kinh doanh thành công”, Vinaco.Work đồng hành cùng cộng đồng doanh nghiệp trong mọi giai đoạn – từ khởi sự...

Vinaco.work phải
Thăm dò ý kiến

Bạn đang tìm kiếm thông tin gì cho doanh nghiệp của bạn?

Bạn đã không sử dụng Site, Bấm vào đây để duy trì trạng thái đăng nhập. Thời gian chờ: 60 giây